GISBox(GIS 工具箱)在“场景编辑”模块提供OSGB文件导入、编辑、导出以及发布3DTiles与服务的功能。该模块分为多个教程展开介绍,本文介绍将OSGB模型导出为GLB、发布3DTiles与服务的具体操作。
针对在GISBox中“新建场景”与“导入OSGB文件”的操作,已经在往期文章介绍,详细内容请移步《如何导入OSGB文件并使用功能?》
首先对导入的OSGB文件进行若干编辑并“提交”保存,关于“编辑”操作的详细介绍请移步《如何对OSGB模型进行局部抠除?》《如何对OSGB模型进行压平操作?》。

选中左侧图层面板中OSGB合集图层或单个瓦片图层,在顶部工具栏中出现的“OSGB”Tab标签下,点击“导出为GLB”按钮,将整个OSGB模型文件导出为GLB格式的文件。也可以通过鼠标右键点击单个瓦片图层将单个瓦片导出为GLB。

出现“新建转换任务”弹窗,检查“导入文件”路径,设置“级别”,选择“导出文件夹”,点击“确定”。

选中左侧图层面板中的OSGB合集图层,再点击顶部“OSGB”Tab标签下的“发布3DTiles”按钮,出现“新建转换任务”弹窗。

在弹窗底部已经默认勾选了“同时发布成服务”,这里的参数设置我们在其他文章中再详细介绍。点击“确定”按钮。
【温馨提示】在3DTiles切片转换完成后,是无法再手动操作发布成服务的,所以如果想要发布服务,一定要在“新建转换任务”的弹窗内将“同时发布成服务”勾选。

显示“导出成功”弹窗,先开始进行切片转换任务,点击“查看”。

跳转至“切片转换”任务处理列表。转换过程需要一定时间,请耐心等待。

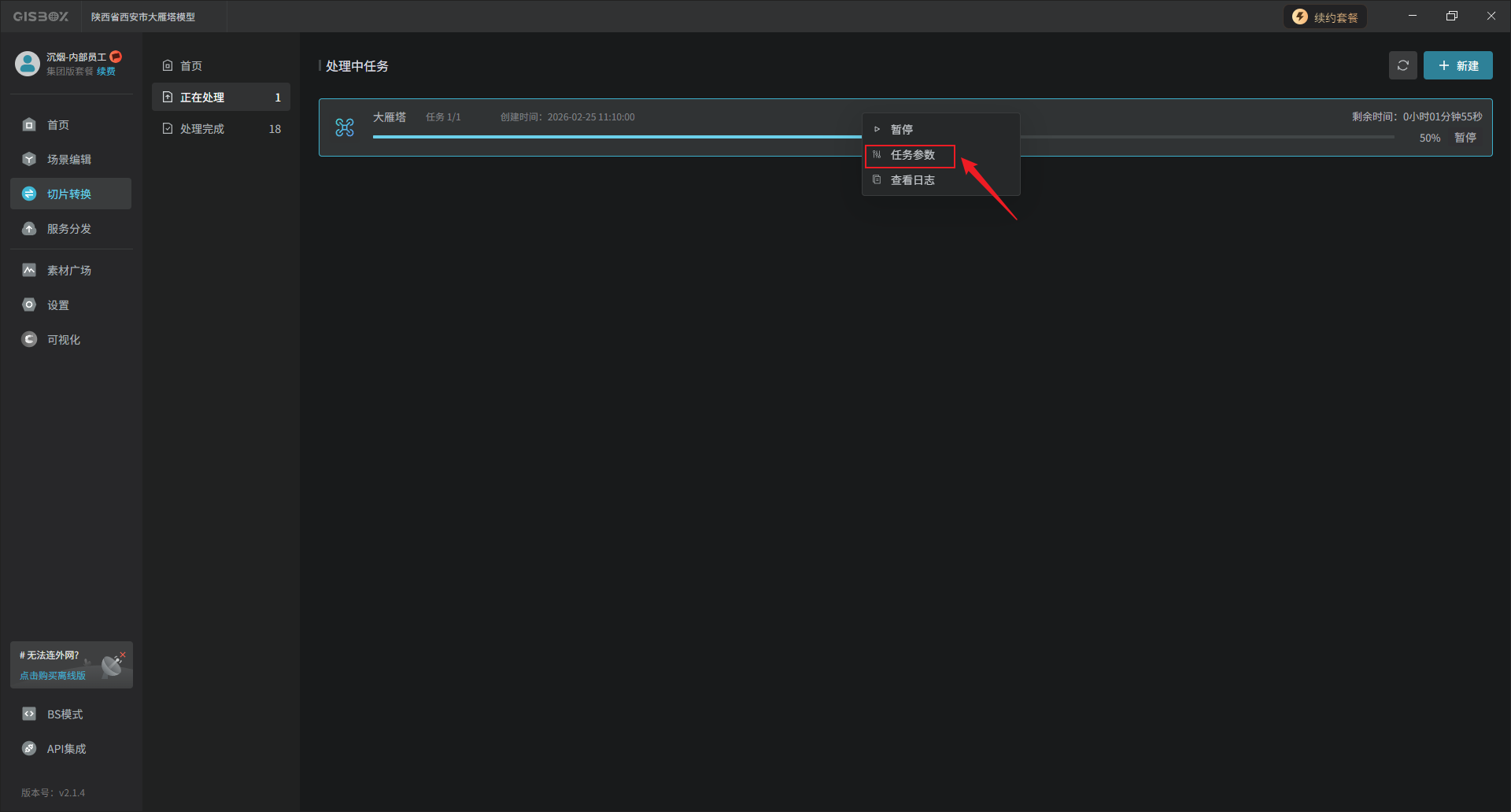
切片转换任务处理过程中,可以鼠标右键点击该任务,查看“任务参数”。

这些参数和“设置转换任务”的弹窗内容是一样的。

切片转换完成后自动跳转至“处理完成”界面。

如果在“设置转换任务”的弹窗中勾选了“同时发布成服务”,转换成功后会自动发布成服务。可以在已完成的切片转换任务中点击“前往服务”。

即可跳转至对应的“服务分发”列表。

在这里可以点击“cesium”进行预览。

生成的服务地址可以被应用到cesium等GIS平台中,也可以应用于“山海鲸可视化”等包含GIS的数字孪生平台中。

Copyright © 2024 多算科技, All Rights Reserved. 浙ICP备20006837号-15